ÒøÐÐÊý¾ÝÇå¾²Ì¬ÊÆÊµ¼ù£ºÍû¼ûΣº¦ÊÇÏÈÊÖ£¬£¬£¬£¬ÊØ×¡µ×ÏßÊÇÓ²ºË

Ðû²¼Ê±¼ä 2025-11-21

Êý×Ö»¯À˳±ÕýÉî¿ÌÖØËܽðÈÚÐÐÒµ£¬£¬£¬£¬Ã¿Ò»´ÎתÕË¡¢Àí²Æ¡¢´û¿îÓªÒµ±³ºó£¬£¬£¬£¬¶¼Éæ¼°º£Á¿Ãô¸ÐÊý¾ÝµÄÁ÷ת¡£¡£ ¡£¡£ÕâЩÊý¾Ý²»µ«¹Øºõ¿Í»§Òþ˽Ó빤ҵÇå¾²£¬£¬£¬£¬¸üÖ±½Ó¹ØÏµµ½½ðÈÚÎȹÌÓëÃñÉú°ü¹Ü¡£¡£ ¡£¡£


½üÄêÀ´£¬£¬£¬£¬Ëæ×Å¡¶ÒøÐаü¹Ü»ú¹¹Êý¾ÝÇå¾²ÖÎÀí²½·¥¡·£¨½ð¹æ¡²2024¡³24ºÅ?£©ÒÔ¼°¡¶ÖйúÈËÃñÒøÐÐÓªÒµÁìÓòÊý¾ÝÇå¾²ÖÎÀí²½·¥¡·£¨ÖйúÈËÃñÒøÐС²2025¡³µÚ3ÏÂÁµÈÏà¼ÌÐû²¼£¬£¬£¬£¬Ã÷È·ÒªÇóÒøÐС°½¨ÉèÁýÕÖÊý¾ÝÈ«ÉúÃüÖÜÆÚµÄΣº¦¼à²â»úÖÆ£¬£¬£¬£¬ÊµÏÖΣº¦Ôçʶ±ð¡¢ÔçÔ¤¾¯¡¢Ôç´¦Öóͷ£¡±¡£¡£ ¡£¡£


ÔÚ´ËÅä¾°Ï£¬£¬£¬£¬Ä³ÒøÐÐÔÚÍÆ½øÊý×Ö»¯×ªÐÍÀú³ÌÖУ¬£¬£¬£¬Éî¿ÌÊìϤµ½Êý¾ÝÇå¾²ÒѲ»ÔÙÊǺǫ́ÊÖÒÕÎÊÌ⣬£¬£¬£¬¶øÊÇÃæÏò¿Í»§µÄ½¹µãЧÀÍÔÊÐí£¬£¬£¬£¬¡°Íû¼ûΣº¦¡±Êǽ¨Éè¿Í»§ÐÅÈεĻù´¡£¡£ ¡£¡£¬£¬£¬£¬¡°ÊØ×¡µ×Ïß¡±ÔòÊÇάϵºã¾Ã¹ØÏµµÄÓ²ºË°ü¹Ü¡£¡£ ¡£¡£È»¶ø£¬£¬£¬£¬¸ÃÒøÐÐÔÚÊý¾ÝÇå¾²ÖÎÀíʵ¼ùÖÐÈÔÃæÁÙÒÔÏÂÌôÕ½£º


Ò»ÊÇÊý¾Ý×ʲúÅÌ»õ¸ß¶ÈÒÀÀµÈ˹¤²Ù×÷£¬£¬£¬£¬È±·¦×Ô¶¯»¯¡¢ÖÇÄÜ»¯µÄ×ʲú·¢Ã÷Óë·ÖÀ๤¾ß£¬£¬£¬£¬µ¼ÖÂÅÌ»õЧÂʵ͡¢ÁýÕÖ²»È«¡¢¸üÐÂÖͺ󡣡£ ¡£¡£²»µ«ÈÝÒ×·ºÆðÎ󱨡¢Â©±¨µÈÎÊÌ⣬£¬£¬£¬¸üÄÑÒÔʵÏÖ¶ÔÊý¾Ý×ʲúµÄʵʱ¸ÐÖªÓ붯̬ÖÎÀí£¬£¬£¬£¬ÎÞ·¨ÓÐÓÃÖ§³ÖÊý¾ÝÖÎÀí¡¢ºÏ¹æÉ󼯼°Çå¾²·À»¤µÈÒªº¦ÓªÒµÐèÇ󣻣» £»

¶þÊÇÊý¾ÝÔÚÊÕÂÞ¡¢´æ´¢¡¢´¦Öóͷ£¡¢¹²Ïí¡¢Ïú»ÙµÈ»·½ÚÖÐÆµÈÔÁ÷¶¯£¬£¬£¬£¬È±·¦¶ÔÊý¾ÝÈ«ÉúÃüÖÜÆÚÁ÷ת·¾¶µÄÓÐÓÃ×·×ÙÓë¿ÉÊÓ»¯ÄÜÁ¦¡£¡£ ¡£¡£Êý¾ÝȪԴ¡¢Á÷ת·¾¶ÓëʹÓùæÄ£ÄÑÒÔ×¼È·ÕÆÎÕ£¬£¬£¬£¬µ¼ÖÂÊý¾ÝѪԵ²»Çå¡¢ÔðÈνçÏßÄ£ºý£¬£¬£¬£¬±£´æÀÄÓÃÓëй¶Σº¦£»£» £»

ÈýÊÇÏÖÓÐÇ徲ϵͳÆÕ±éȱ·¦Õë¶ÔÃô¸ÐÊý¾ÝµÄÖÇÄÜʶ±ð¡¢·Ö¼¶·ÖÀ༰ÐÐΪÆÊÎöÄÜÁ¦£¬£¬£¬£¬ÄÑÒÔ×Ô¶¯·¢Ã÷Òì³£»á¼û¡¢Ô½È¨²Ù×÷¡¢¸ßƵÏÂÔØ¡¢·ÇÊÚȨÍâ·¢µÈ¸ßΣº¦ÐÐΪ¡£¡£ ¡£¡£Í¬Ê±£¬£¬£¬£¬¶ÔÍøÂçÁ÷Á¿ÖеÄÊý¾ÝÄÚÈÝȱ·¦Éî¶ÈÆÊÎö£¬£¬£¬£¬ÎÞ·¨ÊµÊ±Ê¶±ðDZÔÚµÄÊý¾Ýй¶ͨµÀ£¨Èçͨ¹ýAPIµÈ·½·¨£©£¬£¬£¬£¬µ¼ÖÂÇå¾²ÏìÓ¦Öͺ󡣡£ ¡£¡£


Èýºàáé¾¶

´òÔìÒøÐÐÊý¾ÝÇ徲Σº¦¼à²â¼Æ»®

ͼƬ

ΪӦ¶ÔÉÏÊöÌôÕ½£¬£¬£¬£¬c7c7ÓéÀÖÆ½Ì¨Á¬Ïµ¸ÃÒøÐÐÏÖʵӪҵÐèÇ󣬣¬£¬£¬ÍƳöÒøÐÐÊý¾ÝÇ徲Σº¦¼à²â½â¾ö¼Æ»®£¬£¬£¬£¬Î§ÈÆ¡° Êý¾Ý×ʲú²â»æ¡¢·ÖÀà·Ö¼¶ÒÔ¼°Êý¾ÝÁ÷תΣº¦¼à²â ¡±Èýºàáé¾¶£¬£¬£¬£¬ÖúÁ¦ÒøÐÐʵÏÖ´Ó±»¶¯ÏìÓ¦µ½×Ô¶¯¹Ü¿ØµÄת±ä¡£¡£ ¡£¡£


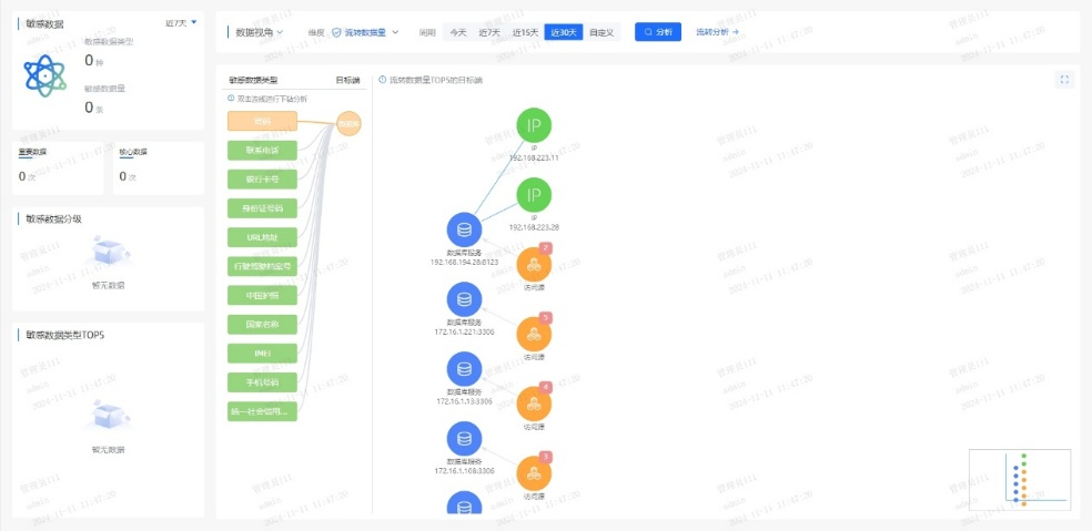
Ò»¡¢ÒÔÊý¾ÝΪÖÐÐÄ£¬£¬£¬£¬»æÖÆ¡°Ãô¸ÐÊý¾ÝµØÍ¼¡±


ϵͳÊáÀí¿Í»§Éí·ÝÐÅÏ¢£¨C1Àࣩ¡¢ÕË»§ÐÅÏ¢£¨C2Àࣩ¡¢ÉúÒâÐÐΪ£¨C3ÀࣩµÈÒªº¦Êý¾Ý×ʲú£¬£¬£¬£¬½¨ÉèͳһµÄÊý¾ÝĿ¼£»£» £»ÒÀ¾Ý¡¶½ðÈÚÊý¾ÝÇå¾² Êý¾ÝÇå¾²·Ö¼¶Ö¸ÄÏ¡·£¨JR/T 0197¡ª2020£©£¬£¬£¬£¬×Ô¶¯¶Ô¿Í»§Êý¾Ý°´Ãô¸Ð¶È´ò±ê£¬£¬£¬£¬Îª½¹µãÊý¾ÝÉèÖøü¸ß·À»¤Æ·¼¶£»£» £»Á¬ÏµÖªÊ¶Í¼Æ×ÊÖÒÕ£¬£¬£¬£¬¿ÉÊÓ»¯·ºÆðÊý¾ÝÔÚӪҵϵͳ¡¢µÚÈý·½½Ó¿Ú¡¢Íâ°üƽ̨¼äµÄÁ÷ת·¾¶£¬£¬£¬£¬¾«×¼Ê¶±ð¸ßΣº¦½Úµã¡£¡£ ¡£¡£


Ò»µ©±¬·¢¿Í»§Êý¾ÝÒì³£»á¼û£¬£¬£¬£¬ÏµÍ³¿ÉÔÚÃë¼¶ÄÚ¶¨Î»¡°ºÎÈË¡¢ºÎʱ¡¢Í¨¹ýºÎϵͳ¡¢»á¼ûÁËÄÄЩ×ֶΡ±£¬£¬£¬£¬´ó·ùÌáÉýÇå¾²ÏìӦЧÂÊ¡£¡£ ¡£¡£


ͼƬ1.png

ͼƬ2.png


¶þ¡¢´òÔìAIÇý¶¯µÄʵʱΣº¦¼à²âÒýÇæ


ͨ¹ý°²ÅÅÓû§ÐÐΪÆÊÎö£¨UEBA£©Ä£×Ó£¬£¬£¬£¬½¨ÉèÔ±¹¤/ϵͳµÄÕý³£²Ù×÷»ùÏߣ¬£¬£¬£¬ÊµÏÖ¶Ô¸ßÆµÅÌÎÊ¡¢·ÇÊÂÇéʱ¼ä»á¼û¡¢¿çȨÏÞµ÷È¡µÈÐÐΪ×Ô¶¯´ò·ÖÔ¤¾¯¡£¡£ ¡£¡£Á¬ÏµÊý¾ÝÇå¾²ÖÇÄÜÌ壬£¬£¬£¬¼¯³ÉÓªÒµºÍÇå¾²Êý¾Ý£¬£¬£¬£¬¹¹½¨Éî¶Èѧϰ¡¢Ñ­»·Éñ¾­ÍøÂçµÈÄ£×ÓËã·¨£¬£¬£¬£¬Í¨¹ý¹æÔòÆ¥Å䡢ģʽʶ±ð¡¢Òì³£¼ì²â¡¢Ç÷ÊÆÆÊÎöµÈÐÐΪÆÊÎöÊÖÒÕ£¬£¬£¬£¬Ê¶±ðÓû§ºÍʵÌåÒì³£ÐÐΪ£¬£¬£¬£¬ÊµÏÖӪҵΣº¦¿ØÖÆÓë×·ËÝ¡£¡£ ¡£¡£


ͨ¹ý»ùÓÚÒ쳣ģ×ÓЧ¹ûµÄ¶þ´Î´¦Öóͷ££¬£¬£¬£¬¿É¾«×¼Ê¶±ð20%µÄ¸ß¼ÛÖµ¸æ¾¯£¬£¬£¬£¬Ïû³ý80%¸æ¾¯ÔëÉù£¬£¬£¬£¬ÖúÁ¦ÔËÓªÖ°Ô±¿ìËÙ¾Û½¹ÓÐÓÃÍþв£¬£¬£¬£¬ÏÔÖøÌáÉýÆÊÎöЧÂÊ¡£¡£ ¡£¡£


Èý¡¢Ò»Á¬ÑݽøµÄÇå¾²·À»¤ÄÜÁ¦


ƽ̨¶ÔÊý¾ÝÅúÁ¿µ¼³ö¡¢Òªº¦ÐÅÏ¢ÅÌÎʵȸßΣ²Ù×÷ʵÑ鶯̬Ԥ¾¯£¬£¬£¬£¬½«Î£º¦¸æ¾¯×ª»¯Îª´¦Öóͷ£¹¤µ¥£¬£¬£¬£¬Áª¶¯ºÏ¹æ¡¢¿Æ¼¼ÓëÓªÒµ²¿·ÖЭͬÏìÓ¦£»£» £»Í¬²½½¨ÉèÇå¾²ÔËÓª»úÖÆ£¬£¬£¬£¬ÔÚ¿ÉÄÜÓ°ÏìÊý¾ÝÇ徲ʱʵʱ¸æ¾¯´¦Öóͷ£Ðγɳ£Ì¬»¯»úÖÆ£¬£¬£¬£¬²¢»ùÓÚÀúÊ·ÊÂÎñ¸´ÅÌÒ»Á¬µü´úΣº¦Ê¶±ðÄ£×ÓÓë´¦Öóͷ£¹æÔò£¬£¬£¬£¬ÊµÏÖÇå¾²ÄÜÁ¦µÄ×ÔÎÒÑݽøÓë±Õ»·ÌáÉý¡£¡£ ¡£¡£


ͨ¹ý¶¯Ì¬Ô¤¾¯¡¢¿ç²¿·ÖЭͬÓë±Õ»·µü´ú»úÖÆ£¬£¬£¬£¬ÊµÏÖÊý¾Ý¸ßΣ²Ù×÷µÄÖÇÄÜ·À¿ØÓëÇå¾²ÄÜÁ¦Ò»Á¬½ø»¯¡£¡£ ¡£¡£


ËÄ´ó½¹µãÓÅÊÆ

ÖúÁ¦ÒøÐй¹½¨Êý¾ÝÇå¾²·ÀµØ

ͼƬ

±¾¼Æ»®ÒÔÖÇÄÜ»¯¡¢È«ÖÜÆÚµÄÊý¾ÝÇ徲Σº¦ÆÊÎöΪ»ù´¡£¡£ ¡£¡£¬£¬£¬£¬ÁýÕÖÊý¾ÝÈ«ÉúÃüÖÜÆÚµÄ²Ù×÷¡¢ºÏ¹æÓëÒ쳣״̬£¬£¬£¬£¬Í¨¹ýÊÕÂÞ¡¢¾«×¼²¶»ñ¡¢Éî¶ÈÆÊÎö¡¢Ö±¹ÛÕ¹ÊÕ¬ëÈ«³ÌËÝÔ´£¬£¬£¬£¬Ô¤ÅÐΣº¦Ç÷ÊÆ£¬£¬£¬£¬ÖúÁ¦Óû§ÊµÊ±ÕÆ¿ØÊý¾ÝÇå¾²Ì¬ÊÆ£¬£¬£¬£¬ÊµÊ±·¢Ã÷²¢Õ¹ÍûDZÔÚÍþв¡£¡£ ¡£¡£


ͼƬ3.png


Ò»¡¢ÖÇÄÜʶ±ðÐÂÎÅ̬Êý¾Ý


ÈÚºÏAIÊÖÒÕ£¬£¬£¬£¬¶Ô¾²Ì¬´æ´¢Ó붯̬Á÷תÊý¾Ý¾ÙÐÐÉî¶ÈÆÊÎöÓë×Ô¶¯»¯´¦Öóͷ££¬£¬£¬£¬¾«×¼Ê¶±ðÃô¸ÐÊý¾Ý¼°ÆäΣº¦¡£¡£ ¡£¡£


¶þ¡¢ÖªÊ¶Í¼Æ×Õ¹ÏÖÊý¾ÝÁ÷¶¯Âß¼­


»ùÓÚ֪ʶͼÆ×¹¹½¨ÊµÌ幨Áª£¬£¬£¬£¬ÇåÎúÃè»æÊý¾ÝÁ÷¶¯µÄÖØ´óÐÐΪģʽ£¬£¬£¬£¬Õ¹ÏÖÆäÄÚÔÚÂß¼­£¬£¬£¬£¬Ö§³ÖÊý¾ÝÇý¶¯¾öÒé¡£¡£ ¡£¡£


Èý¡¢ÖÜÈ«Êý¾ÝΣº¦ÆÀ¹À


Á¬ÏµÉî¶Èѧϰ¡¢ÎÞ¼àÊÓѧϰÓëͼʶ±ðÊÖÒÕ£¬£¬£¬£¬¿ªÕ¹È«ÉúÃüÖÜÆÚºÏ¹æÆÊÎö¡¢ÖصãÉó¼ÆÓëÒì³£¼ì²â£¬£¬£¬£¬Ê¶±ðÒÑÖªÓëδ֪Σº¦£¬£¬£¬£¬Õ¹ÍûÓ°Ïì¹æÄ£ÓëÉú³¤Ç÷ÊÆ¡£¡£ ¡£¡£


ËÄ¡¢×¼È·×·×ÙÊý¾Ý·¾¶


ÔËÓöàάÆÀ¹ÀÖ¸±êÓë·¾¶Ì½Ñ°ÊÖÒÕ£¬£¬£¬£¬Éî¶È×·ËÝÊý¾Ý»á¼ûÓë¹²ÏíÀú³Ì£¬£¬£¬£¬¾«×¼¶¨Î»Ç±ÔÚй¶·¾¶£¬£¬£¬£¬ÊµÊ±·À¿ØÎ£º¦¡£¡£ ¡£¡£


ͼƬ4.png

ÔÚÊý×Ö½ðÈÚʱ´ú£¬£¬£¬£¬Êý¾ÝÇå¾²²»µ«ÊÇÊÖÒÕͶÈ룬£¬£¬£¬¸üÊÇÐÅÈλùʯ£»£» £»Î£º¦¼à²â²»µ«ÊǺϹæÒªÇ󣬣¬£¬£¬¸üÊÇЧÀÍÑÓÉì¡£¡£ ¡£¡£Í¨¹ý½¨ÉèÊý¾ÝÇå¾²Ì¬ÊÆÖÎÀíÆ½Ì¨£¬£¬£¬£¬ÒøÐпÉʵÏÖÊý¾ÝÈ«ÉúÃüÖÜÆÚÇ徲Σº¦¼à²âÔ¤¾¯ÓëÈ«ÌìºòΣº¦Ì¬ÊÆÖÎÀí£¬£¬£¬£¬È·±£Ã¿Ò»±ÊÊý¾ÝÁ÷¶¯Çå¾²¿É¿Ø£¬£¬£¬£¬Îª¿Í»§ÐÅÈÎÓëÓªÒµÁ¢ÒìÌṩ¼áʵ°ü¹Ü¡£¡£ ¡£¡£